Monit your projects everywhere on any devides with a browser. visit neetbox frontend console on PC, tablets, even phones.

Neetbox provides functions and function decorators for python codes. Neetbox python APIs are designed for easy purpose, they automatically connects your projects and web.

Neetbox provides apis for different data types, data such as logs, images, scalars etc. are stored in history database and send to frontend automatically. View your data in a single dashboard.

View multiple projects running on different machines remotely, or view history data when projects are offline. Select project to view in you frontend sidebar.

Neetbox knows each time your project runs. Neetbox provides Tensorboard like viewing strateg. You can specific name of a run or select which run to view in frontend.

Register a python function as an neetbox action, so that i appears as a button on your frontend console. Neetbox allows you to monit your running projects interactively.

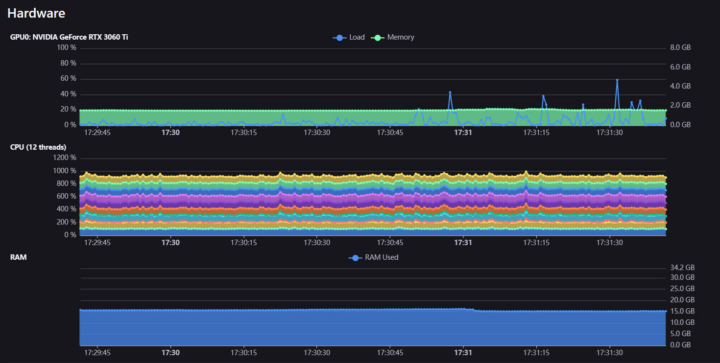
Neetbox automatically apply hardware monitoring when project launch.

Once neetbox frontend is opened in your browser, it shows notifications when there are errors or something needs attention. Solve crashes in time with neetbox.
